详细说明
变频恒压湖北供水设备
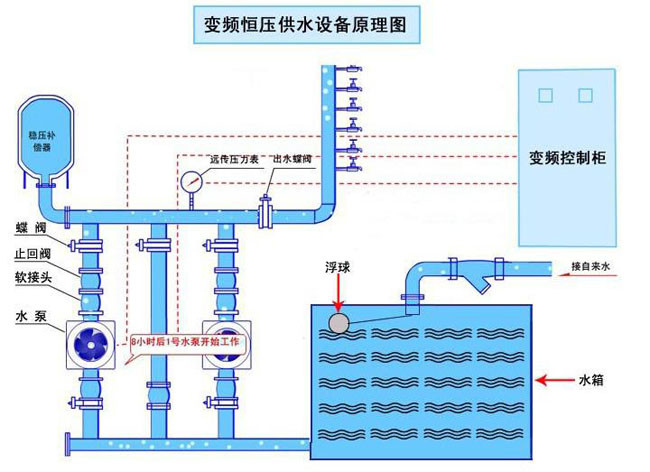
1、湖北变频恒压供水设备的工作原理及特点

变频控制系统采用闭环“一拖N”控制方式,其控制核心是进口专用泵类变频器,该产品具有专用集成供水控制基板,其内置了PID调节器及PLC控制器的功能,设计线路相对简单。
设备的控制原理如下:通过远传压力表,连续采集管网压力信号,传输到供水控制基板,该基板综合给定信号与反馈信号后,经过PID调节,向变频器输出运转频 率指令,从而使反馈压力值与给定压力值相等。如果一台泵达到工频50HZ时 反馈压力仍然低于给定压力,这时系统会自动将达到原工作在变频状态下泵投入到工 频运行,同时将一台备用的泵用变频器起动后投入运行,以加大管网的供水量 保证压力稳定。当一段时间后若两台泵运转反馈压力仍然低于给定压力,则依次将变频 工作状态下的泵投入到工频运行,而将另一台备用泵投入变频运行。
当用水量减少时,供水管路压力上升,变频器自动降低频率控制其中一台水泵低速运行,当达到频率下限(一般设定为20~35Hz)时,若系统压力仍高于设定 压力,电控系统首先将先投入运行的工频泵停掉,以减少供水量,降低供水压力。如一段时间后压力反馈信号仍然高于给定压力,系统再停掉一台工频泵,如此类 推,直到后一台泵变频运行,恒压供水。
变频供水设备能根据用水量的变化,自动确定水泵投入台数及水泵转速,达到供水压力恒定和节能的目的。
另外可增设专用的供水控制器代替了变频器自带的供水控制基板,具有控制能力强,操作方便灵活,可靠性高的特点。另可根据用户要求,设计分时分压供水。更加适应于中大型及特殊复杂的供水网络系统。
可根据用户要求配备小型气压罐,在夜间低用水量时停泵,靠气压罐供水,更加节约能源。
供水控制器
供水变频器
2、湖北变频恒压供水设备的主要功能
●该设备具有过压、欠压、过流、过载,瞬间停电,电子热保护等保护功能。
●变频器有完善的自诊断功能,当故障出现时能显示出故障信息代码以便用户对照。
●设备设有液位传感器系统,可防止水池缺水时烧毁水泵、变频器。
●设备设有相序保护和断相保护功能,如设备在使用过程中出现断相,相序错换,设备能自保护停机。
●设备具有定时泵切换功能,而使各泵的运转时间均一化,从而提高了泵的使用寿命。
●具有自动和手动运行功能。当自动部分出现问题时,可转换到手动档工作。
●设备有消防供水接口系统,可以与用户的火警传感系统连接,可达到遇火警时消防高压用水自动开启的目的。
即两种设定压力。
●内置实时钟。可编程压力运行时间图,多达每日8 段定时高低压供水功能。(需配供水控制器)
●系统提供了二种节能工作方式,休眠功能或附属小泵功能。(需配供水控制器)
3、技术指标
●供水扬程:4—120 m
●供水流量:2—2000 m3/h
●水泵功率:0.55—75 KW
●平均节电率:30—60%
●压力调节精度:0.01Mpa
●预定压力设定数:第1、2压力。其中第2压力设定值为消防用水压力。
●水泵数量及功率可根据用户实际情况来选定。
上一条:湖北无负压供水设备 下一条:湖北铝材电泳漆回收设备